


Used by 3000+ business owners



Used by
3000+ business owners



Used by
3000+ business owners
Monitor your website uptime
with zero tech skills required
Monitor uptime, performance, and problems across your site, with zero tech skills required.
Monitor your website uptime
with zero tech skills required
Monitor uptime, performance, and problems across your site, with zero tech skills required.
No credit card required
Instant Downtime alerts
Performance and Speed Monitoring
Monitor Multiple Sites



Trusted by businesses around the globe:
Trusted by businesses
around the globe:
How It Works
How It Works
Don't let your website downtime go unnoticed
WebSignal makes it simple to monitor uptime and stay informed.
Your website stays online = Your customers stay happy.
WebSignal makes it simple to monitor uptime and stay informed. Your website stays online = Your customers stay happy.
How It Works
Don't let your website downtime go unnoticed
WebSignal makes it simple to monitor uptime and stay informed.
Your website stays online = Your customers stay happy.

Real-time monitoring
Constant checks ensure your website stays online without interruption.

Real-time monitoring
Constant checks ensure your website stays online without interruption.

Real-time monitoring
Constant checks ensure your website stays online without interruption.

Add multiple sites
New websites can be added in seconds, no technical skills required.

Add multiple sites
New websites can be added in seconds, no technical skills required.

Add multiple sites
New websites can be added in seconds, no technical skills required.

Email & SMS alerts
Get notified immediately when downtime or issues are detected.

Email & SMS alerts
Get notified immediately when downtime or issues are detected.

Email & SMS alerts
Get notified immediately when downtime or issues are detected.
Tracking
Tracking
See what’s happening under the hood of your website
See what’s happening under the hood of your website
Tracking
See what’s happening under the hood of your website
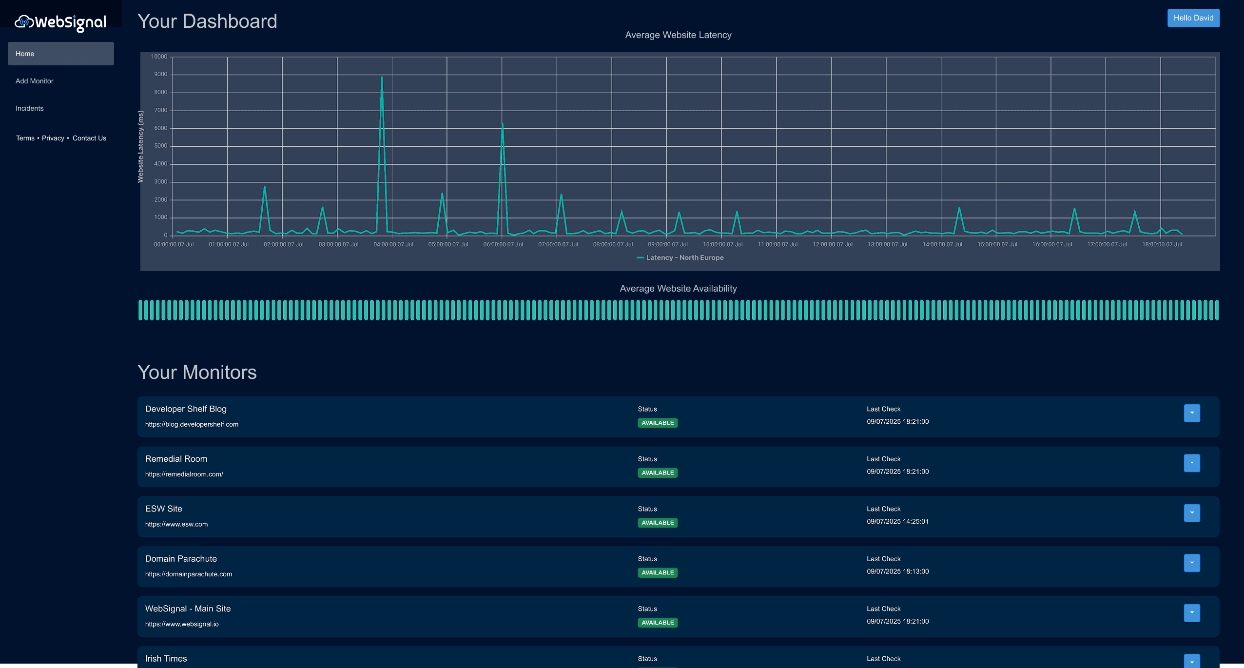
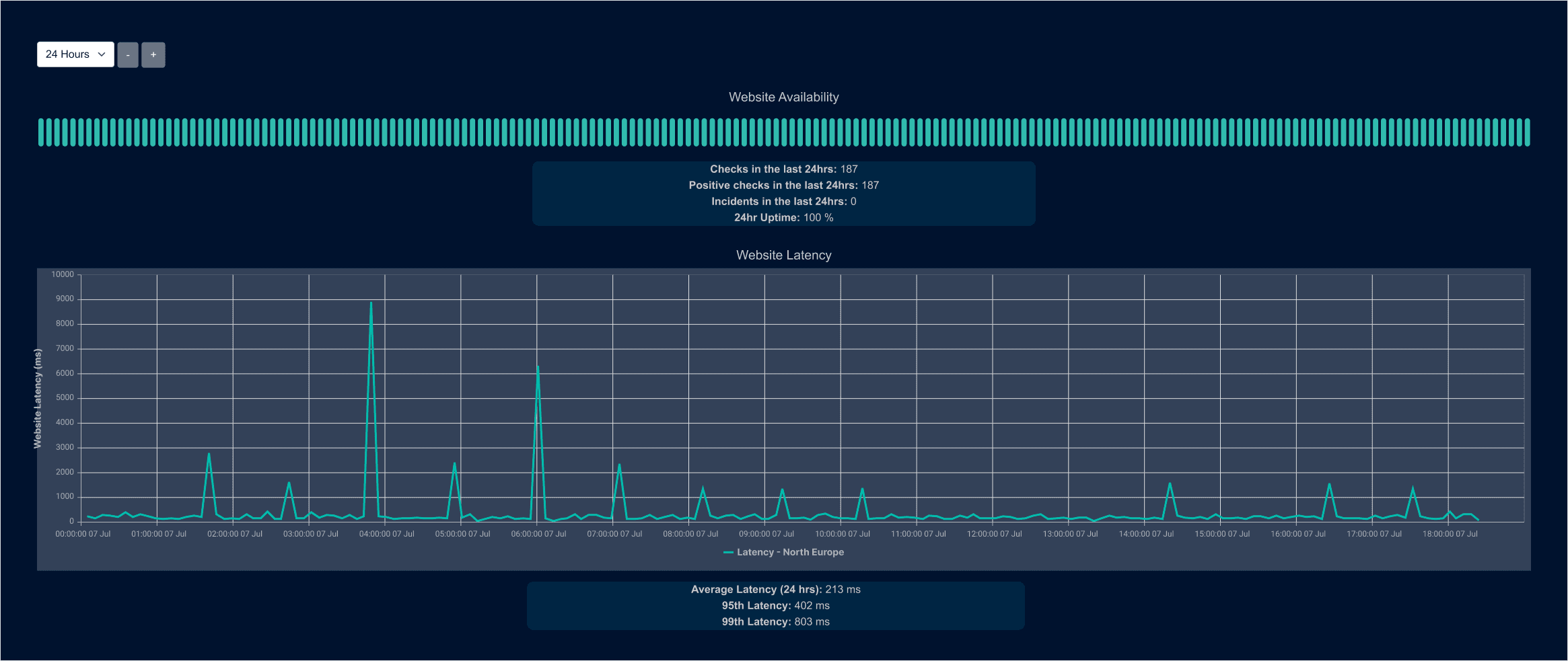
Real-time website tracking
You can track uptime, latency, and availability with clear, real-time dashboards.
Website Availability
Instantly know if your website is up and accessible worldwide.
Website Availability
Instantly know if your website is up and accessible worldwide.
Website Latency
Monitor website response speed from multiple global locations.
Website Latency
Monitor website response speed from multiple global locations.


Real-time website tracking
You can track uptime, latency, and availability with clear, real-time dashboards.
Website Availability
Instantly know if your website is up and accessible worldwide.
Website Latency
Monitor website response speed from multiple global locations.



Look into Incidents
You can track uptime, latency, and availability with clear, real-time dashboards.
Outage Times
Track exactly when and how long outages lasted.
Outage Times
Track exactly when and how long outages lasted.
Failure reasons
Learn from your outages to prevent them from happening again.
Failure reasons
Learn from your outages to prevent them from happening again.

Look into Incidents
You can track uptime, latency, and availability with clear, real-time dashboards.
Outage Times
Track exactly when and how long outages lasted.
Failure reasons
Learn from your outages to prevent them from happening again.
Pricing
Pricing
Choose The Right Plan
For Your Business
Simple plans, simple prices. Only pay for what you really need.
Pricing
Choose The Right Plan
For Your Business
Simple plans, simple prices. Only pay for what you really need.
Reviews
Reviews
What Our Customers Are Saying
What Our Customers Are Saying
Reviews
What Our Customers
Are Saying
Trusted by the world's leading innovative teams
Trusted by the world's leading innovative teams
Trusted by the world's leading innovative teams







FAQs
FAQs
Frequently Asked Questions
The questions we get asked the most by
business owners just like you.
FAQs
Frequently Asked Questions
The questions we get asked the most by
business owners just like you.
What is WebSignal?
WebSignal is a monitoring service, built to monitor websites, webservices, any anything on the web. WebSignal helps you keep track of uptime, performance and lets you know when your site or service offline.
How does WebSignal notify me of downtime?
WebSignal notifies you via email and SMS alerts when your website goes down and when it comes back online.
What do I need to get started?
Click on sign up. You only need to provide a valid email address to sign up. It's that simple.
What's the pricing like?
You can get started with our basic plan today which is free for a very limited time. After that we'll charge a small amount each month to monitor your sites.
How often are my websites be monitored?
There are a variety of timescales to select, from every minute to every 24 hrs, all depending on what you need.
Can I customise the monitoring of my site?
There are a variety of options to tweak and tune; from the monitoring timescale, to HTML webpage response and HTTP Status inspection, all depending on what you need.
What is WebSignal?
WebSignal is a monitoring service, built to monitor websites, webservices, any anything on the web. WebSignal helps you keep track of uptime, performance and lets you know when your site or service offline.
How does WebSignal notify me of downtime?
WebSignal notifies you via email and SMS alerts when your website goes down and when it comes back online.
What do I need to get started?
Click on sign up. You only need to provide a valid email address to sign up. It's that simple.
What's the pricing like?
You can get started with our basic plan today which is free for a very limited time. After that we'll charge a small amount each month to monitor your sites.
How often are my websites be monitored?
There are a variety of timescales to select, from every minute to every 24 hrs, all depending on what you need.
Can I customise the monitoring of my site?
There are a variety of options to tweak and tune; from the monitoring timescale, to HTML webpage response and HTTP Status inspection, all depending on what you need.
What is WebSignal?
WebSignal is a monitoring service, built to monitor websites, webservices, any anything on the web. WebSignal helps you keep track of uptime, performance and lets you know when your site or service offline.
How does WebSignal notify me of downtime?
WebSignal notifies you via email and SMS alerts when your website goes down and when it comes back online.
What do I need to get started?
Click on sign up. You only need to provide a valid email address to sign up. It's that simple.
What's the pricing like?
You can get started with our basic plan today which is free for a very limited time. After that we'll charge a small amount each month to monitor your sites.
How often are my websites be monitored?
There are a variety of timescales to select, from every minute to every 24 hrs, all depending on what you need.
Can I customise the monitoring of my site?
There are a variety of options to tweak and tune; from the monitoring timescale, to HTML webpage response and HTTP Status inspection, all depending on what you need.



Used by 3000+ business owners



Used by
3000+ business owners
Keep your website online 24/7
Monitor uptime, performance, and problems across your site, with zero tech skills required.



Used by
3000+ business owners
Keep your website
online 24/7
Monitor uptime, performance, and problems across your site, with zero tech skills required.
No credit card required
